Klarwin
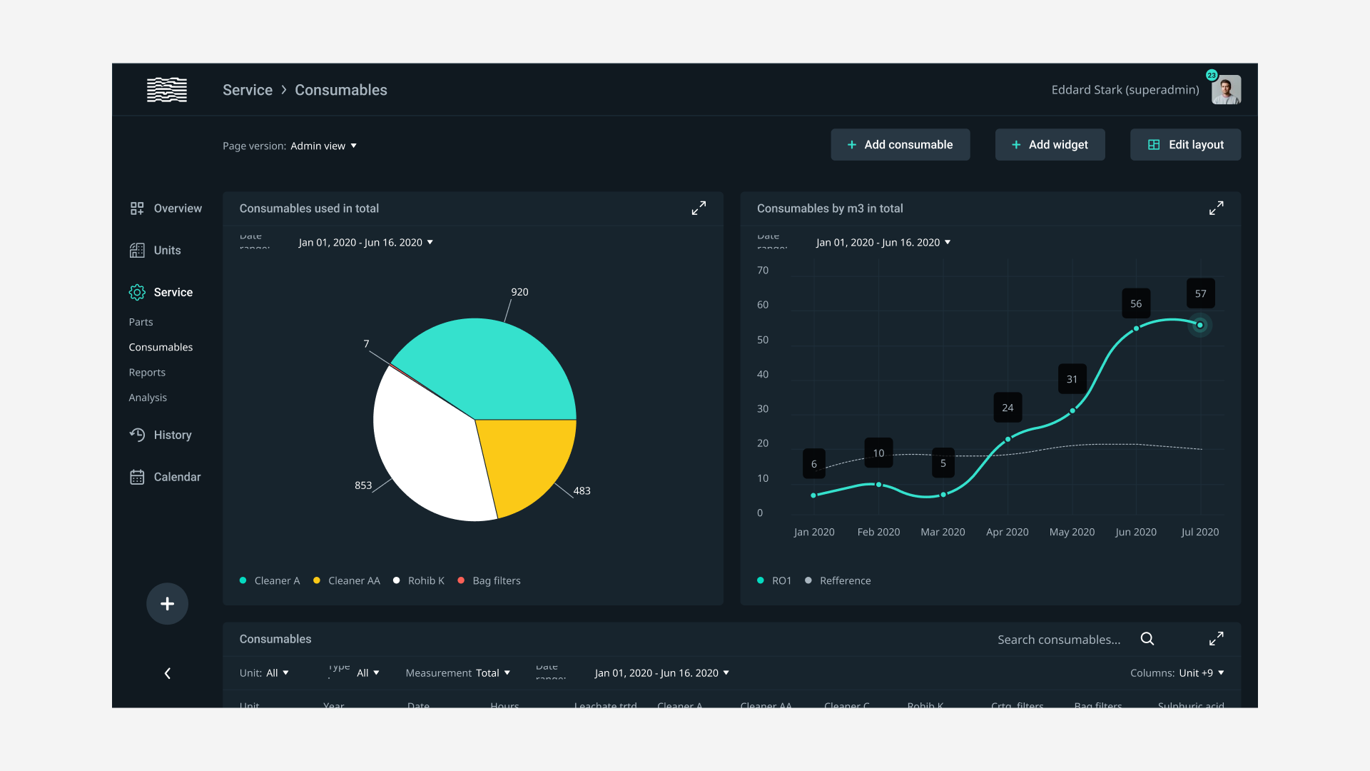
Klarwin is an emerging European company specializing in technical consultancy, systems, and services in applied engineering for filtration, separation, and purification of fluids and treatment of water. We designed the application that helps service engineers and clients monitor their equipment while using alerts, graphics, and different views on multiple parameters.
Project type
UX/UI
Year
2020

The product consists of data presented as a dashboard builder, and we build it on a cell-based grid of 80x80px. These cells determine the three different sizes of widgets that the user can customize. Each user can add a widget easily by using a “widget builder wizard” custom-made for Klarwin with real-time data and visualization.
Copyright © 2002 - 2023 High Contrast. All rights reserved.
Copyright © 2002 - 2020 High Contrast. All rights reserved.
Copyright © 2002 - 2020 High Contrast. All rights reserved.
Copyright © 2002 - 2020 High Contrast. All rights reserved.